提交需求
赛事与广告咨询合作,请填写需求表单,我们会在第一时间与您联系!

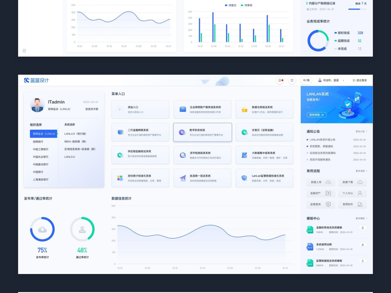
随着企业数字化转型的加速,财务管理逐渐从传统的人工操作走向智能化、数据化。蓝蓝设计旗下的兰亭妙微团队,凭借其在设计领域的深厚积累和创新思维,推出了一款全新的财务软件驾驶舱界面设计,为企业提供了高效、直观的财务管理工具。
视觉与功能的完美结合
兰亭妙微的设计团队深知,财务软件不仅需要强大的功能,还需要用户友好的界面。新的驾驶舱界面以现代简洁的视觉设计为基础,结合丰富的图表和数据展示,使得复杂的财务数据一目了然。无论是财务总监还是普通员工,都能通过简洁直观的界面,快速获取所需信息。
实时数据监控与分析
财务管理离不开实时的数据监控和分析。兰亭妙微的驾驶舱界面设计集成了实时数据更新功能,企业的现金流、收入、支出等重要财务指标均可实时监控。通过多维度的图表和报表展示,管理者可以迅速发现财务异常,及时做出调整和决策。
个性化定制,满足不同需求
不同企业有不同的财务管理需求,兰亭妙微的驾驶舱界面设计支持高度的个性化定制。用户可以根据自身业务需求,调整界面的布局和内容,设置特定的财务指标和提醒。这样的灵活性使得每个企业都能打造专属的财务管理工具,提高管理效率。
数据安全与隐私保护
在财务管理中,数据安全是重中之重。兰亭妙微的设计团队在界面设计中,嵌入了多层次的数据加密和访问控制机制,确保企业的财务数据安全无忧。只有经过授权的用户,才能访问和操作相应的数据,最大限度地保护企业的财务隐私。
创新与科技的完美融合
兰亭妙微的驾驶舱界面设计不仅体现了视觉和功能的创新,更是将最新的科技成果融入其中。通过人工智能和大数据分析技术,界面可以自动生成智能化的财务建议和预测,帮助企业更好地规划未来的财务策略。
引领财务管理的未来
兰亭妙微的全新财务软件驾驶舱界面设计,为企业财务管理提供了全新的解决方案。随着企业对智能化管理工具需求的增加,这款设计将不断迭代和优化,始终站在财务管理技术的前沿,引领行业的发展方向。
总之,蓝蓝设计(兰亭妙微)凭借其卓越的设计能力和对用户需求的深刻理解,打造了这款先进的财务软件驾驶舱界面。它不仅提高了企业财务管理的效率和准确性,更为企业的长远发展提供了坚实的基础。在未来,兰亭妙微将继续致力于创新设计,推动财务管理的智能化变革。
Powered by Froala Editor
大牛,别默默的看了,快登录帮我点评一下吧!:)
登录 立即注册